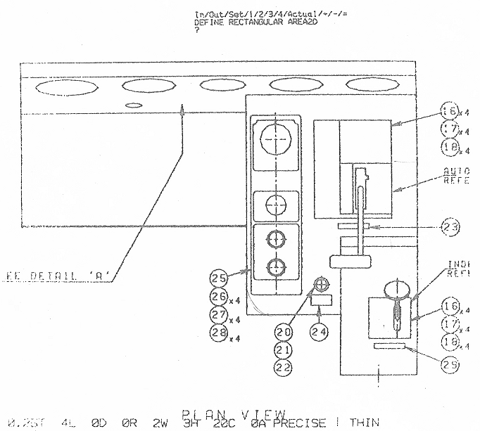
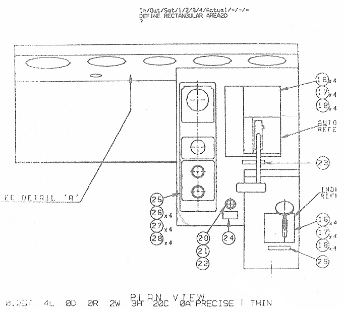
CabDesign7 17 Published May 2, 2017 at 682 × 613 in CabDesign7 17 Dash 8 rebuild. Builder’s drawing – 5. Engineer’s side plan view showing air brake valve detail (W30 equipment).